BÁO CÁO DỰ ÁN IT DEARTECH

Báo cáo ngày: 01/04/2026

TÌNH HÌNH CHUNG

Hiện tại dự án đã phát triển mạnh mẽ, các chức năng chính đã hoàn thiện và đang hoạt động ổn định.

1. HỆ THỐNG ĐĂNG NHẬP / XÁC THỰC

100% - HOÀN THIỆN
  • Login Google, xác thực SMS
  • Phân quyền admin/user, JWT ổn định
  • Security: khóa account/IP, tracking login fail
  • Session & logout hoàn chỉnh

2. CHỨC NĂNG NGƯỜI DÙNG

85% - GẦN HOÀN THIỆN
  • Xem phim, tìm kiếm realtime
  • Xem chi tiết + metadata
  • Progress tracking
  • Profile + avatar
  • My List
  • Watch history
  • Ví + giao dịch coin
  • Đánh giá phim
  • Responsive mobile/tablet

Còn lại: tối ưu UI/UX

3. ADMIN

95% - GẦN HOÀN THIỆN
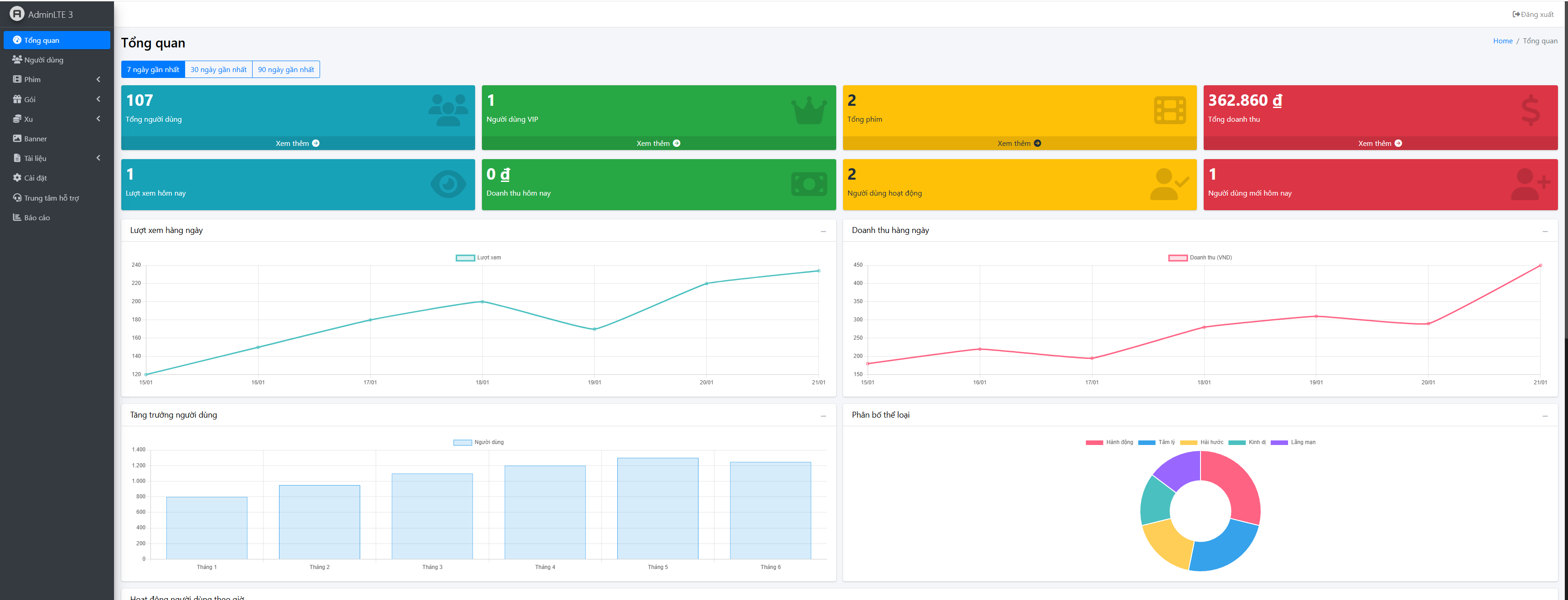
  • Dashboard realtime MongoDB
  • Quản lý user/phim/tập
  • Upload video/poster
  • Quản lý coin/VIP
  • Settings hệ thống
  • Reports A-Z (JSON, CSV, PDF)
  • Ticket, FAQ, Banner
  • History giao dịch
  • Loading chuẩn hóa

4. THANH TOÁN

90% - GẦN HOÀN THIỆN
  • Stripe integration
  • Nâng cấp VIP
  • Lịch sử giao dịch
  • Webhook
  • Refund cơ bản
  • Analytics

Còn lại: test edge cases

5. VIDEO

95% - GẦN HOÀN THIỆN
  • Upload video + progress
  • Upload poster
  • Quản lý tập
  • JSON index
  • Transcoding
  • Batch upload
  • Error handling

Còn lại: tối ưu file lớn

6. BACKEND API

95% - GẦN HOÀN THIỆN
  • Auth
  • CRUD phim
  • Payment
  • User management
  • Watch history
  • Reports
  • Upload
  • Search/filter
  • Security middleware
  • Logging

Realtime MongoDB analytics

7. FRONTEND

95% - GẦN HOÀN THIỆN
  • UI hoàn chỉnh
  • Routing protected
  • API integration
  • Responsive
  • AdminLTE
  • Chart.js
  • Realtime data
  • Localization VN
  • TailwindCSS
  • Fix ESLint

TÍNH NĂNG NỔI BẬT

Reports FULL A-Z
Realtime views MongoDB
Admin chuyên nghiệp
Auth + security
Stripe payment
Video system
Multi-language
Responsive toàn bộ

TỔNG KẾT

70%

Tổng tiến độ: 70% - Đang phát triển. Các tính năng chính đã hoàn thiện, sẵn sàng cho testing.

DearTech Software

Hân Hạnh Đồng Hành Cùng Quý Khách Hàng

Chúc Quý Khách một buổi tối thư giãn,

tràn đầy cảm hứng và sẵn sàng bứt phá

trong kỷ nguyên số.

Sự tin tưởng của Quý Khách chính là động lực

để chúng tôi không ngừng đổi mới.